September 2022
September 9, 2022
What is new
Loading data
Field names are now case-sensitive. Always make sure that the field names (column headers) in your dataset match the field names as described for the input tables.
App templates
An app template contains a predefined set of dashboards and KPIs for process analysis. When creating a new process app, you can select the app template you want to use the starting point for your process app in the Select an app template step.

TemplateOne
TemplateOne is now called TemplateOne-SingleFile. Additionally, TemplateOne-MultiFiles is now available as an app template. You can use the TemplateOne-MultiFiles app template if your data for cases and events is split up into different input files.
Tags dashboard
In Process Mining, tags are the business rules you apply to your data, that enable you to check conformance, such as inefficiencies, rework, or violations, in your process. The Conformance-Tags dashboard is now available in process apps based on the TemplateOne-Multifiles app template.

This Tags dashboard enables you to analyze the tags that occur in the process.
The Conformance-Tags dashboard is only visible if tags are defined in your TemplateOne-MultiFiles input dataset.
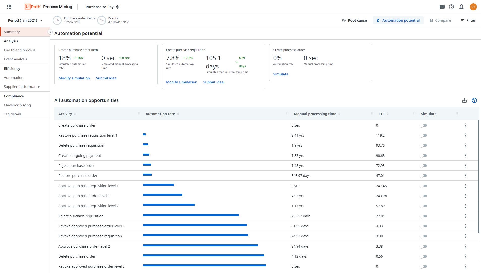
Simulating automation potential
With the new Automation potential dashboard, it is now possible to see potential savings for activities in the process. Business users and analysts can simulate various What-if scenarios to identify which activities are most costly and how much time or money possibly could be saved when automating one or more activities.

Export as CSV
The
Export as CSV option is now available on horizontal and vertical bar charts, line charts, and table charts.
Export as CVS is not available when performing root cause analysis or simulating automation potential.
Improvements
Compare
If you have selected a filter, in Compare mode, scenario B will automatically be set as the inverse of scenario A.
Event cost
The event_cost is available in all process apps as an optional input field.
Event start
The event_start is added as an optional input field to the Purchase-to-Pay and Order-to-Cash process apps.
Efficiency - Automation dashboard
Two new metrics are available on the Efficiency - Automation dashboard in TemplateOne, Purchase-to-Pay, and Order-to-Cash process apps: Total manual event cost and Total manual processing time.
Filters
Event cost and Event processing time are now also available as filters.
Throughput time
The definition of throughput time is updated. If the event_start is available for all events, we use the event_start to calculate the throughput time. If for at least one event the event_start is not available, the throughput time is calculated as the difference between the event_end and the previous event_end.
For Purchase-to-Pay and Order-to-Cash process apps, this only applies to the Event throughput time and the End-to-end throughput time.
Bug fixes
- The context metrics in process graphs are removed to prevent showing incorrect values when filters were applied.