Due dates
Introduction
The Due dates dashboard displays information regarding objects meeting or not meeting deadlines and the related costs. Due dates can be predefined to set a significant stage or activity deadline in processes. The Due dates dashboard can be used to analyze various aspects of due dates in the processes. Using this dashboard, predefined due dates in the process can be examined, such as a payment deadline or an SLA that needs to be met on time.
Due dates can have costs associated for due dates late.
Check out Out-of-the-box Tags and Due dates for more information on out-of-the box Due dates for Purchase-to-Pay app templates and Order-to-Cash app templates.
Check out Configuring Due dates for more information on how to configure Due dates in data transformations.
Configuring Due dates
If you want to use the Due dates dashboard to analyze due dates, due dates must be defined for your app template.
If there are out of the box due dates available for your app template, these due dates will be shown in the Due dates dashboard. In the documentation for your specific app template you will find an overview of the available due dates. The App Templates page contains links to the documentation for all available app templates.
If no data is available in the due dates dashboard, you need to configure your own due dates in the models\5_business_logic\Due_dates_base.sql file using data transformations. Here you can also configure any default due dates to your business needs.
For Custom process you can also upload due dates using the Due_dates_raw.csv file. Check out Custom process input fields.
Adding business logic in transformations
In the last transformation step, business logic is added as needed for data analysis.
Each record in the due dates table represents one due date for a certain object. Example due dates are:
- a payment deadline for a payment object.
- an approval deadline for purchase requisition.
The mandatory fields for this table are the Event_ID, Due_date, Actual_date, and Expected_date.

Not all events will have a due date and some events may have multiple due dates.
Refer to Data transformations for more information.
Providing due date configuration input using dbt seeds
You can provide additional input data to be used for the calculations in the Due dates dashboard using a dbt seed file. The seeds\ folder of the app transformations for the app template contains a Due_dates_configuration_raw.csv file. For all due dates, you can provide the following fields.
| Name | Type | Description |
|---|---|---|
| Due_date | Text | The name of the due date . |
| Due_date_type | Text | The Due date type. |
| Fixed_costs | Boolean | An indication whether costs are fixed or time based. |
| Cost | Float | Fixed costs: The amount of costs. Variable costs: The amount of costs per Time and Type_type. |
| Time | Integer | A number indicating the amount of time in case of time-based costs. |
| Time_type | Text | Type of time period for cost calculations. This can be any of the following values: day, hour, minute, second, millisecond. |
The following illustration shows an example seeds file.

Check out Transformations.
SQL examples for configuring Due dates
This page contains some SQL examples that you can use to configure Due dates using transformations.
The SQL examples are based on Event log and Custom process app templates, and use Cases that have a Case_ID. If you want to use the SQL examples to define Due dates for Purchase-to-Pay app templates or Order-to-Cash app templates, make sure to use the appropriate object and the related internal object_ID. For Purchase-to-Pay you can use the Purchase_order_item_end_to_end_events event log, the Purchase_order_items object and the Purchase_order_item_ID_internal as Case_ID. For Order-to-Cash you can use the Sales_order_item_end_to_end_events event log, the Sales_order_items object and the Sales_order_item_ID_internal as Case_ID.
The following code block shows an example SQL query to define a due date.
select
tableA."Case_ID",
{{ pm_utils.as_varchar('Name of Due date') }} as "Due_date",
tableB."SLA_date" as "Expected_date",
tableA."Executed_date" as "Actual_date"
from {{ ref('tableA') }} as tableA
left join {{ ref('tableB') }} as tableB
on tableA."Case_ID" = tableB."Case_ID"
The following code block shows an example SQL query to configure due dates.
select
Due_dates_base."Case_ID",
Due_dates_base."Due_date",
Due_dates_base."Actual_date",
Due_dates_base."Expected_date",
{{ pm_utils.as_varchar('Type of Due date') }} as "Due_date_type",
case
when Due_dates_base."Actual_date" <= Due_dates_base."Expected_date"
then {{ pm_utils.to_boolean('true') }}
else {{ pm_utils.to_boolean('false') }}
end as "On_time",
case
-- when actual or expected date are null
when Due_dates_base."Actual_date" is null or Due_dates_base."Expected_date" is null
then {{ pm_utils.to_double('null') }}
-- when the due date is on time, the cost is 0
when Due_dates_base."Actual_date" <= Due_dates_base."Expected_date"
then {{ pm_utils.to_double('0') }}
-- when the due date is late, configure a cost
when Due_dates_base."Expected_date" > Due_dates_base."Actual_date"
then {{ pm_utils.to_double('10') }}
end as "Cost",
{{ pm_utils.datediff('millisecond', 'Due_dates_base."Expected_date"', 'Due_dates_base."Actual_date"') }} as "Difference"
from Due_dates_base
Activity X done before date Y
This SQL code identifies cases where the last occurrence of activity 'X' was done before date 'Y'.
with Event_log_base as (
select * from {{ ref('Event_log_base') }}
),
Cases_base as (
select * from {{ ref('Cases_base') }}
),
-- Last activity X of each case
Last_activity_X as (
select
Event_log_base."Case_ID",
max(Event_log_base."Event_end") as "Event_end",
max(Event_log_base."Event_ID") as "Event_ID"
from Event_log_base
where Event_log_base."Activity" = 'X'
group by Event_log_base."Case_ID"
),
-- Last activity X should be done before Case date field Y
Activity_X_done_before_date_Y as (
select
Last_activity_X."Case_ID",
{{ pm_utils.as_varchar('Last activity X before Cases date field Y') }} as "Due_date",
Last_activity_X."Event_end" as "Actual_date",
Cases_base."Case_date_field_Y" as "Expected_date",
Last_activity_X."Event_ID"
from Last_activity_X
inner join Cases_base
on Last_activity_X."Case_ID" = Cases_base."Case_ID"
)
select * from Activity_X_done_before_date_Y
Activity X done within 5 days after activity Y
This SQL code identifies cases for which the last occurence of activity 'X' happened within 5 days after the last occurence of activity 'Y'.
with Event_log_base as (
select * from {{ ref('Event_log_base') }}
),
-- Last activity X of each case
Last_activity_X as (
select
Event_log_base."Case_ID",
max(Event_log_base."Event_end") as "Event_end",
max(Event_log_base."Event_ID") as "Event_ID"
from Event_log_base
where Event_log_base."Activity" = 'X'
group by Event_log_base."Case_ID"
),
-- Last activity Y of each case
Last_activity_Y as (
select
Event_log_base."Case_ID",
max(Event_log_base."Event_end") as "Event_end",
max(Event_log_base."Event_ID") as "Event_ID"
from Event_log_base
where Event_log_base."Activity" = 'Y'
group by Event_log_base."Case_ID"
),
-- Last activity X should be done at date of last Event Y + 5 days
Activity_X_done_within_5_days_after_activity_Y as (
select
Last_activity_Y."Case_ID",
{{ pm_utils.as_varchar('Last activity X before last activity Y + 5 days') }} as "Due_date",
{{ pm_utils.dateadd('day', 5, 'Last_activity_Y."Event_end"') }} as "Expected_date",
Last_activity_X."Event_end" as "Actual_date",
Last_activity_Y."Event_ID" as "Event_ID"
from Last_activity_Y
inner join Last_activity_X
on Last_activity_Y."Case_ID" = Last_activity_X."Case_ID"
)
select * from Activity_X_done_within_5_days_after_activity_Y
Analyzing Due dates
Due dates dashboard
The Due dates dashboard enables you to analyze the due dates that occur in the process.
Follow these steps to display the Due dates dashboard.
- Select Due dates in the menu on the left of the dashboard.
The Due dates dashboard is displayed.
The following table describes the available charts on the Due dates dashboard.
| Chart | Description | Available metrics |
|---|---|---|
| Due dates details | A bar chart showing details related to due dates based on the selected metric. | Number of objects Total time late Average time late Percentage on time Total cost* Average cost* |
| Late history | A history chart showing the due date information for the selected period based on the selected metric. | Total time late Average time late Percentage on time Total cost* Average cost* |
| Difference distribution | A distribution chart showing the number of due dates related to the amount of days late. |
- Total cost late and Average cost late are only available if the Fixed_cost and Cost are configured for the due dates.
Overview tab
The charts on the Overview tab highlight the due dates that are defined for your process. For each due date, the number of cases (Late cases) and the total time late for the selected period is displayed.

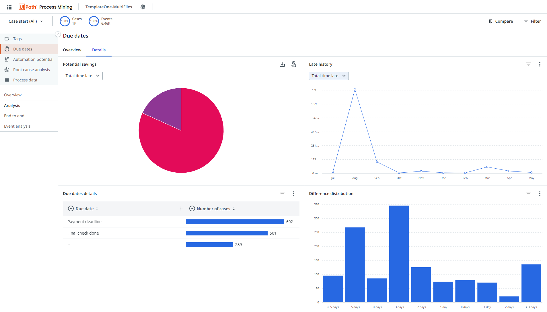
Details tab
The Details tab contains several charts that enable you to analyze late activities in more detail. See the illustration below.

Below is an overview of the available charts on the Due dates dashboard.
| Chart | Description | Available metrics |
|---|---|---|
| Potential savings | A pie chart showing the potential time savings for the due dates defined in your dataset. | Total time late Average time late Total cost* Average cost* |
| Late history | A history chart showing the due date information for the selected period based on the selected metric. | Total time late Average time late Percentage on time Total cost* Average cost* |
| Due dates details | A bar chart showing details related to due dates based on the selected metric. | Number of cases Total time late Average time late Percentage on time Total cost* Average cost* |
| Difference distribution | A distribution chart showing the number of due dates related to the amount of days late. |
- Total cost late and Average cost late are only available if the Fixed_cost and Cost are provided using the Due_dates_configuration_raw.csv seeds file.
Due dates details
The Due dates details chart enables you to view detailed due dates information based on different metrics and fields. You can select the following fields.
| Field |
Description |
| Due date | The name of the due date. |
| Due date type* | The type of the due date. |
| Cost* | The costs related to the due date. |
| Expected date | The date the activity is expected to be executed. |
| Actual date | The date the activity actually is executed. |
| On time | Activities that are On time or Late . Note: Late activities are activities for which the Actual date is later than the Expected date . |
| Difference | The amount of time between the Expected date and the Actual date . |
- Due date type and Cost are only available if these fields are configured for the Due dates.