Users - Interactions
Introduction
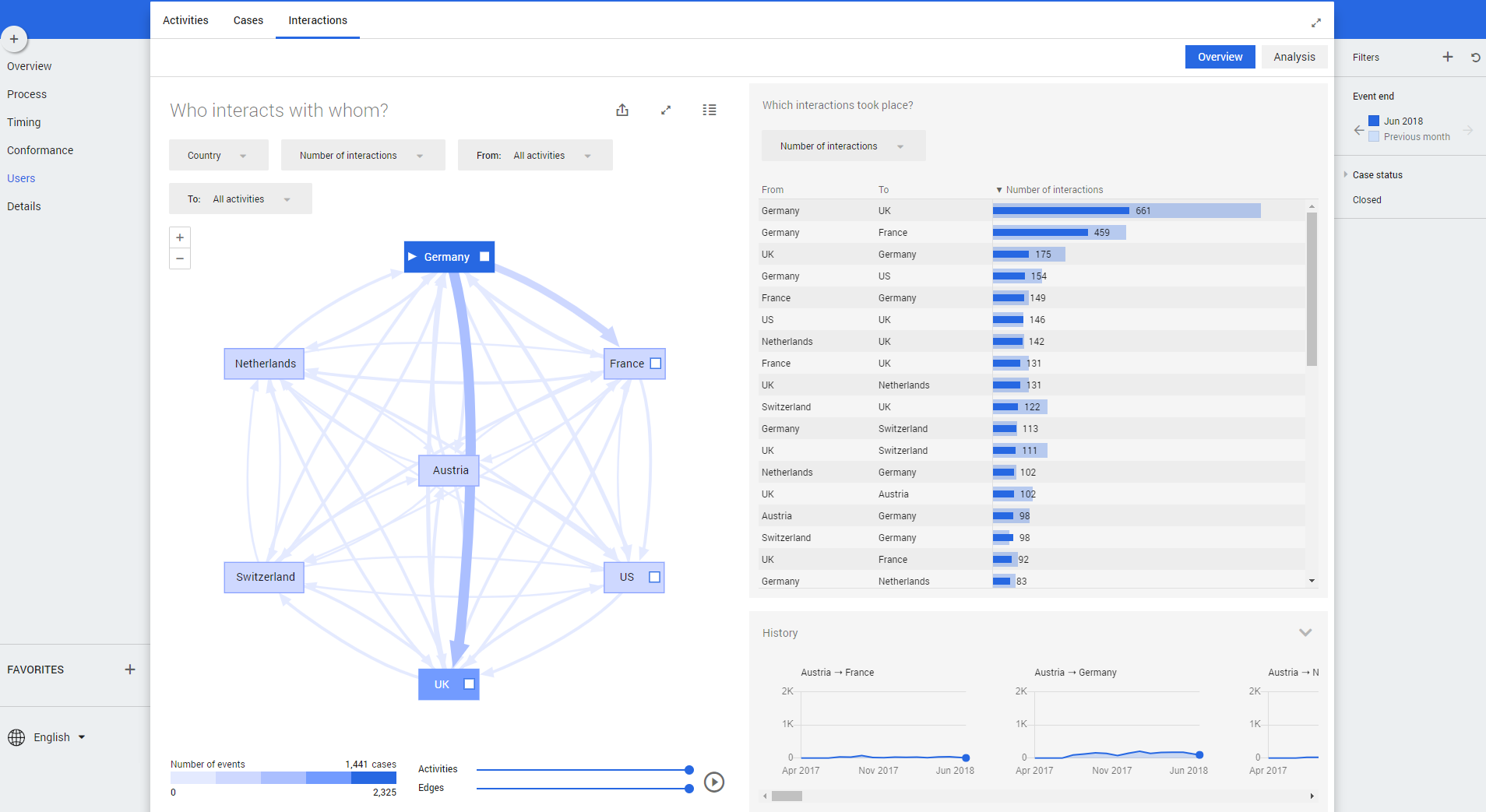
The dashboard Users – Interactions – Overview and Users – Interactions – Analysis can be used to analyze the interaction between users.

The dashboard Users – Interactions – Overview and Users – Interactions – Analysis can be used to analyze the interaction between users.
